Segurança gerenciada para sua empresa
Como funciona nosso SOC?

Coleta, análise e correlação de eventos de todos os sistemas (e-mail, firewall, cloud, endpoints, servidores).

Equipe de segurança acompanha os alertas, investiga atividades suspeitas e identifica ataques antes que causem danos.

Ações rápidas para conter ameaças, bloquear acessos indevidos, mitigar impactos e orientar o cliente sobre os próximos passos.

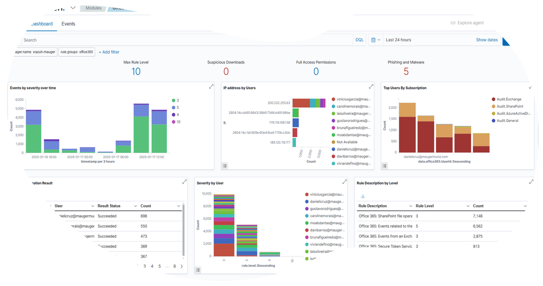
Transparência total: você recebe relatórios detalhados, indicadores de risco, tendências e recomendações de melhoria.

Atendimento por profissionais certificados, prontos para esclarecer dúvidas e agir em situações críticas.
Impactos que podem ser prevenidos

O risco de não ter um SOC

Sem um SOC, sua empresa em todas as soluções utilizadas. Isso significa que ameaças podem passar despercebidas, causando danos irreversíveis antes mesmo de serem identificadas.
Benefícios do SIEM Wazuh
- Visibilidade e detecção de ameaças em tempo real
- Registro e histórico de informações
- Relatórios mensais para tomada de decisão
- Redução do risco de ataques cibernéticos
- Identificação de atividades suspeitas e resposta a ameaças desconhecidas






